新浪科技

144Hz高刷丝滑享受!荣耀MagicBook 16 Pro锐龙版评测

快科技官方

关注

一、前言:主打大屏轻薄 MagicBook首次搭载RTX独显

过去几年,荣耀始终坚定地在智能终端领域全身心投入,特别是坚持“1+8+N”全场景战略,以AI加持的手机为核心,打造包括笔记本电脑、智慧屏、平板机、可穿戴设备等在内的一体化无缝体验,已经构建了完整的生态体系,并且越来越高端化。

9月26日,荣耀全场景多款重磅新品再次集体登场,尤其是带来了新款MagicBook笔记本,继续冲击高端市场。

这就是今天的主角——荣耀MagicBook 16 Pro锐龙版。

它在定位上主打大屏高能轻薄本,延续好身材的同时,加入了极为强大的硬件,其中处理器使用的是市面上非常火的AMD锐龙5000H系列移动处理器,搭配NVIDIA GeForce RTX显卡,再配合16.1寸144Hz高刷的IPS屏幕,配合RTX3050独显可为游戏玩家带来到顺畅的性能体验。

值得一提的是,这也是荣耀MagicBook笔记本第一次使用NVIDIA RTX系列游戏显卡,而且是最新的RTX 30系列(去年的荣耀猎人游戏本用过RTX 2060、GTX 1660 Ti),而此前只用过入门级的NVIDIA MX系列。

为了释放处理器和显卡的性能,内部散热上也使用了75mm+电竞级双风扇,并且特别在配备了能够精确感知机身温度的8颗高精度温度传感器,保证榨干所有潜能。

要知道,这在以往都是厚重游戏本上才能看到的,MagicBook 16 Pro锐龙版却更接近轻薄本,厚度只有18.2毫米,重量不过1.87千克。

下图为MagicBook 16 Pro的参数:

二、外观:全金属机身 16寸大屏却如此轻巧

MagicBook 16 Pro锐龙版延续了该系列机型一贯的轻薄全金属机身设计,三围尺寸仅有368×236×18.2mm,仅重1.87kg。对于传统轻薄本来说这不算啥,但人家用的可是有媲美游戏本的配置,以及16.1英寸大屏。

A面比较简约,只有“HONOR”LOGO,搭配金属材质,看起来时尚简约。

B面搭载了通过德国莱茵低蓝光认证、国家眼科工程中心护眼认证的16.1英寸IPS屏,而且支持144Hz高刷新率,不但日常浏览更顺畅,配合RTX3050显卡更能在FPS游戏中释放高帧率所带来的畅快游戏体验,画面细腻无撕裂感。

左右边框仅有5.1mm,实现了87.3%的屏幕占,在玩游戏、还是看视频,都可以带来更为沉浸、流畅的感受。

C面的键盘采用孤岛式键盘设计,打字极为舒适,只可惜没有数字小键盘。

底部使用了防误触设计的大面积触控板,提高操控精度,体验上也会比普通触控板更好一些。

C面键盘左右两边的黑条其实是2W阵列式扬声器,并且支持Nahimic游戏级音效。

右边的喇叭上方,使用了二合一指纹识别与电源键,轻轻一按即可完成开机登陆操作。

这种电源键独立设计也值得点个赞。很多笔记本的电源键和按键区混在一起,无论外观还是手感都没区别,相当反人类。

D面仅有一排散热栅格,但是散热却没有缩水,使用了79片超薄扇叶、三热管、纤薄铜质散热片,对于性能释放提供了稳定的保证。

在接口上,MagicBook 16 Pro提供了两个USB-C、两个USB-A、一个HDMI和一个3.5mm耳机插孔,可满足日常数据传输、鼠标连接、设备充电等多需求使用场景。

MagicBook 16 Pro附带高达135W USB-C电源充电器,可为笔记本PD快速充电,并支持10W、18W、24W、45W、65W多档输出功率,还可给手机充电,日常仅带着一个充电器就足够了。

三、屏幕:超高亮度 少见的144Hz高刷

荣耀MagicBook 16 Pro配备的是一块16.1英寸IPS高清屏,而且还支持144Hz高刷新率,这一点往往是很多中高端游戏本才有的特性,尤其适合高帧率的FPS 3A游戏,以及网络游戏。

我们先来使用红蜘蛛校色仪来测试屏幕的色域、亮度、对比度,高刷部分会在接下来的游戏测试中体现。

色域结果为97% sRGB、73% Adobe RGB、76% P3与68% NTSC,属于上游水平。

这块屏幕的最大亮度为325尼特,在100%亮度下,静态对比度接近理论上限的1000:1。

实测平均Delta E值为1.54,最高Delta E值为6.37,最低值为0.18,可以说是IPS很标准的表现了。

一般显示器只要Delta E值低于2,人眼视觉就已经无法辨识其颜色差异,也不用担心偏色等情况出现,完全可满足日常的使用需求。

四、GPU性能:RTX 3050、144Hz好搭档

MagicBook 16 Pro搭载的RTX 3050移动显卡,基于Ampere架构,基础频率为712MHz,加速频率为1057Mhz,搭配了128bit 4GB GDDR6显存,并且支持光线追踪和DLSS超采样技术,也足以在高帧率游戏中支撑144Hz高刷。

下面我们来看看这款显卡的表现。

——3DMark

在3DMark Time Spy(2K渲染分辨率)测试中,得出了5046分的成绩,运行频率为1725Mhz,最高温度为67度。

在3DMark Fire Strike Extreme(2K渲染分辨率)测试中,得出了1515分的成绩,运行频率为1725MHz,最高温度为64度。

——鲁大师

鲁大师近期加入了光追跑分,基于微软的DXR技术,使用虚幻4引擎,可以精准的进行光线反射、折射、半透明、准确的环境光遮挡、柔和阴影等效果的绘制,为用户带来极其逼真的光影效果和自然的渲染画面。也可让用户知道自己的设备处在什么水平。

测试结果显示,在光追性能测试未开启DLSS的情况下平均FPS为9,而开启DLSS后,FPS涨到26,提升189%。

——最终幻想15

在最终幻想15 Benchmark测试得分为6900,性能评价为高。

——坦克世界

在《坦克世界》中的得分为38766,换算帧率约为234帧。

——无主之地3

《无主之地3》中,在基准测试中给出的结果是平均帧数90FPS。

——古墓丽影:暗影

在《古墓丽影:暗影》中,在基准测试中得出结果为平均帧数66FPS。

——战争机器5

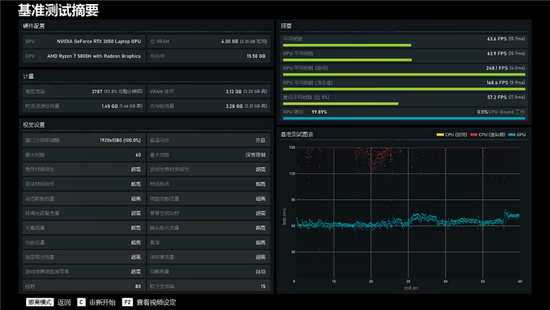
在《战争机器5》,极高画质下,基准给出的结果是平均帧数为63.6FPS。

——守望先锋

在《守望先锋》中,帧率在144-175FPS之间波动,那么我们取中间值为160FPS。

MagicBook 16 Pro所搭载的RTX 3050,在非极限分辨率和画质下,应付一些主流3A游戏、网络游戏已经非常轻松,媲美主流游戏本。

同时得益于支持144Hz高刷新率,高帧率游戏,尤其是网游,可以与之配合,真正发挥高帧率的优势,同步让画面变得更加流畅无卡顿。这一点相信大家在高刷手机上也深有体会。

另外,RTX 3050也支持光追,但毕竟不是高端卡,表现略显吃力,但降低一些需求,仍然可以感受光追的魅力,而且只要游戏支持,还可以开启DLSS,继续提升性能。

五、CPU性能:多核媲美11代桌面酷睿i7

荣耀MagicBook 16 Pro在处理器使用的是7nm制程工艺、Zen3架构的AMD锐龙7 5800H,规格为8核16线程,基础频率为3.2GHz,单核可加速至4.4GHz,拥有16MB三级缓存,TDP功耗为45W。

这在游戏本上也是相当高端的存在,那么在轻薄身材上表现如何呢?下面我们来看看这款处理器的性能。

——硬件狗狗

硬件狗狗是驱动之家出品的一款专业硬件检测、跑分工具,非常适合主流PC玩家。其依托快科技自研算法,以及3DMark等权威测试模块,可以快速、准确、全面地检测PC电脑的整体配置、对电脑的CPU处理器、GPU显卡、内存、硬盘进行单项、综合测试,考察整机性能,并通过全球性能排行,一测便知自己的性能水平如何。

在硬件狗狗跑分总分是147357,超越了42%的用户。其中CPU分数为134135,图形分数是115530,内存分数29864,硬盘分数50450,超越了87%的用户。

——CPU-Z

在CPU-Z分数测试中,单核得分584.5,多核得分5318.5。

——CineBench

在CineBench R15测试中,单核跑分230,多核跑分1934。

在CineBench R20测试中,单核跑分547,多核跑分4496。

在CineBench R23测试中,单核跑分1410,多核跑分11434。

——wPrime

在wPrime测试中,32M单线程跑分耗时32秒,1024M多线程跑分耗时110秒。

——国际象棋

在国际象棋测试中,相对性能倍数达到了67.49,每秒32393千步。

和上代对等型号锐龙7 4800H相比,锐龙7 5800H的单核心性能提升了14%,多核提升了12%。

这当然要感谢Zen3新架构的设计,同时CPU核心部分从上代的双CCX设计改成了单CCX设计,L3缓存容量从8MB增加到16MB,而且是一体式,可为所有核心共享,对于性能、延迟的优化都十分到位。

作为参考,它的单核性能已经非常接近桌面高端的锐龙5 5600X、酷睿i7-11700K,多核性能也强于前者,距离后者只差4%。

不得不感慨,如今的笔记本,已经完全可以和高端桌面系统平起平坐了。

六、烤机/续航:CPU/GPU同时满载也从容应对

1、CPU烤机测试

我们使用AIDA64 FPU来进行处理器烤机,锐龙7 5800H的功耗在前5分钟保持在58W,全核频率为3.5GHz,而后会稳定在56W,全核频率为3.4GHz。温度从开始到结束一直保持在88度左右,十分稳定。

2、GPU单烤测试

我们用FurMark烤机10分钟,RTX 3050一直保持满载状态,最大功耗为40W,满血释放,核心频率最高为1117MHz,温度维持在60度左右。

3、双烤测试

使用FurMark将CPU与GPU同时满载, 在进行了10分钟的双烤测试之后,锐龙7 5800H功耗为35W,温度为93度,但同时GPU进一步发挥,频率最高可到1717MHz,功耗仍有38W接近满血,温度则是70度。

作为一款轻薄本能够保持如此出色的单烤、双烤释放,实在难得,很多普通的游戏本都做不到。

4、续航测试

荣耀MagicBook 16 Pro内置了一块56Wh的大容量锂电池,我们用实际体验来测试一下续航能力。

把电源模式为“更长的续航”,屏幕亮度调为50%,显卡优先使用锐龙核显,测试时长为一小时,期间35分钟在线1080P视频播放、10分钟文档处理、15分钟的网页浏览。

从满电开始,播放35分钟1080P视频后,电量消耗13%,剩余87%;接着处理10分钟的文档后,电量只消耗了2%,剩余85%;浏览15分钟的网页后,电量消耗了4%,剩余81%。

如此算来,即时持续进行较高负载的各项任务,MagicBook 16 Pro也能坚持5个小时左右,而如果只是间歇性的上网、办公等,8个小时以上肯定是没问题的,可以满足外出一天的移动办公需求。

七、内存/硬盘:完美双通道

1、内存

MagicBook 16 Pro搭载的双通道DDR4 3200MHz 16GB内存,时序为22-22-22-52 CR1。

使用AIDA64进行内存缓存测试,测得的读取、写入、复制带宽分别为43396MB/s、27513MB/s、37509MB/s,延迟为80.5ns。

2、硬盘

MagicBook 16 Pro内置的硬盘为西数SN730,容量为512GB,支持PCIe 3.0 x4。

在CrystalDiskMark测试软件中,顺序速度为3413MB/s的读取、2721MB/s的写入,4K随机速度为48MB/s的读取、156MB/s的写入。

在AS SSD的表现中,顺序速度为3030MB/s的读取、2472MB/s的写入,4K随机速度为44MB/s的读取、121MB/s的写入,得分为5255。

八、特色功能:打通电脑和手机的多屏协同 效率更翻倍

1、多屏协同

MagicBook 16 Pro和任何荣耀游戏本一样,都可以和荣耀手机实现多屏协同,能够利用荣耀MagicBook的运算能力和专业系统能力,将笔记本、手机进行分布式系统融合,包括从系统底层打通Windows和安卓的藩篱。

我们来上手来体验一下。

只需要把荣耀手机轻轻在MagicBook 16 Pro笔记本上一碰,即可开启多屏协同功能,可在直接笔记本上进行操作手机、通话等功能。

连接成功后,无需数据线,手机即可实现和MagicBook 16 Pro互相传输图片、视频、文档。

如果有编辑文档的需求,在电脑上直接打开文档即可,不需要再进行拖拽操作,编辑后的文档可实时保存到手机上。

在MagicBook 16 Pro上,最多可开启3个安卓应用,一屏多用,事半功倍。无论你是想刷微博、购物,还是刷剧、上网,都能带来翻倍的体验效果。

值得一提的是,PC与平板、智慧屏之间的“协同”功能后续会在升级中加入,值得期待。

2、电脑管家

MagicBook 16 Pro自带的电脑管家,界面干净清爽,提供了驱动支持、玩机技巧等多项功能,性能模式也可以通过快捷键Fn+P一键切换。

3、护眼模式

护眼模式功能,可一键开启过滤有害蓝光。无论你是喜欢暖色还是冷色屏幕,都可以一键调整。

九、总结:可办公可娱乐 多屏协同颠覆传统体验

荣耀MagicBook系列笔记本已经获得广大用户的充分肯定,而随着MagicBook 16 Pro的推出,更大的屏幕、更强悍的硬件配置,却依旧保持轻薄身材,让它的竞争力更进一步。

16.1英寸144Hz高刷屏幕、满血输出的锐龙7 5800H加上RTX 3050显卡,在仅1.8kg重的机身上,实现了主流游戏本的性能。

三热管+铜质纤薄散热鳍片的散热设计,可实现4.04万mm²的散热效果,再加上丰富的温度传感器,实际体验也确实能够保证性能稳定释放,无论是单烤还是双烤,性能都没有缩水。

别忘了,MagicBook 16 Pro锐龙版主打的是大屏轻薄,不管你是想要便携的办公本,还是游戏娱乐的大屏本,只要这一款MagicBook 16 Pro就足够了。

而荣耀的特色功能“多屏协同”,更是便捷到用了就离不开。只要把手机往MagicBook笔记本上的触控板轻轻一碰,二者的数据就完全打通,笔记本上还可以多开手机应用,完全颠覆了以往手机、笔记本隔道墙的观念和体验。

这样一款兼顾轻薄身材、满血性能、多屏协同的荣耀MagicBook 16 Pro锐龙版,有两个版本可供选择,R7 5800H+RTX3050+16GB内存+512GB价格为7299元,首发优惠价可低至6999元;R7 5800H+GTX1650+16GB内存+512GB价格为6499元,首发优惠价可低至6199元,现在各大电商平台都在预售中。

加载中...