新浪财经 产经

比“鱿鱼游戏”更刺激!短短5分钟,4万人账户瞬间清零!“鱿鱼币”暴涨近2400倍后崩盘,创始人卷款跑路

商学院

关注

原标题:比“鱿鱼游戏”更刺激!短短5分钟,4万人账户瞬间清零!“鱿鱼币”暴涨近2400倍后崩盘,创始人卷款跑路

又一场疯狂的虚拟货币骗局落幕。

在奈飞(Netflix)网剧《鱿鱼游戏》(Squid Game)全球爆红后,变成了不少商家的财富密码。有的卖同款衣服,有的卖同款椪糖,甚至周边数字货币都推出了。

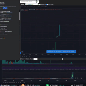
一款以该品牌命名的“鱿鱼币”(SQUID)发布后开启暴涨模式,过去一周内最高涨幅近2400倍,币价达到惊人的2861.8美元(约合人民币18309元)。

随后轰然崩塌,美东时间周一早上回落至零。

一名投资者直播时亲眼目睹了这场大崩溃的发生。

01

蹭热度的鱿鱼币,发行后大涨

这款名叫鱿鱼币的加密货币是一款与鱿鱼游戏同名的游戏平台的独家代币。该平台模仿了电视剧中的六轮比赛,最终赢家获得的奖金将以鱿鱼币的形式发放。

不过该鱿鱼币在其发行文件里明确表示:“我们和网飞的《鱿鱼游戏》没有一点关系。”

该平台还表示:“我们显然不会提供致命后果!”并且,剧中大奖上限为3850万美元,而这个模拟的游戏将不限制最终奖金的上限,也不限制参与者的数量。

但是这个鱿鱼币,在玩法上也确实给币圈注入了一股新创意:玩家可以购买游戏代币在线游戏,在 11 月开始的网络游戏里进行比赛,每参加一场游戏都需要花费鱿鱼币。

根据鱿鱼币的发行文件描述,你每购买一个鱿鱼币,开发商会收取 10% 的入场费,然后把剩下的 90% 注入到奖池里。加入的人越多,鱿鱼币的奖池也会越大。

币圈的鱿鱼游戏同样也有六轮,每一轮参加的入场费都不一样,第一轮参加最便宜,第二轮参加入场费就要翻倍了,以此类推。随着游戏的进行,玩家想要参加游戏的成本就越高。而最终的胜利者会获得奖池里的所有奖金。

有些回合还需要用户购买在平台上出售的定制NFT(非同质化代币,在此游戏中类似于游戏皮肤或道具)。其中一些NFT以剧中的角色为特色,包括穿着红色套装戴着黑色面具的警卫。

按照鱿鱼币最高点的价格算,如果想参加一场币圈的鱿鱼游戏,最少需支付 15000~33450 美元,这还不包括购买 NFT 的费用!

鱿鱼币官网还承诺,在他们的游戏上线后,玩家获得的鱿鱼币将正式和比特币、以太坊等货币对接。然后玩家可以把鱿鱼币兑换成现实生活中的货币。

截止到上周五,鱿鱼币从开始的 1 美分,暴涨到了 4.39 美元。

02

创始人至少卷走340万美元!暴雷早有端倪

美东时间11月1日,鱿鱼币突然闪崩,5分钟内从每个币2861美元跌到了0.0007美元,跌幅为99.999976%。而根据区块链跟踪分析平台BscScan数据,闪崩发生后仍有约4万人持有该虚拟币。

微博网友评论戏称,“符合鱿鱼游戏精神”“割韭菜方法层出不穷”。

在大崩盘之前的几天里,曾有投资者抱怨,他们无法在唯一可交易该币种的虚拟货币平台Pancakeswap上出售持有的鱿鱼币。

随后,鱿鱼币创始人解释称,因为该项目部署了一种创新的“反倾销技术”,即限制人们在需求下降时出售代币。

而据媒体报道,鱿鱼币创始人曾表示,该项目是奈飞的官方代币合作伙伴。并与虚拟货币平台CoinGecko建立了战略合作关系。

然而,在接受媒体采访时,CoinGecko联合创始人Bobby Ong反驳了这些说法:“鱿鱼币不符合我们的上市标准,因此它不会在Coincecko上市交易。这很可能是一个骗局。”

对于该项目,有媒体表示早有多个破绽出现:

一是网站中出现了怪诞的拼写和语法错误。同时,域名为The Squid Game.cash的网站与其创建者建立的其他社交媒体账号同时凭空消失了。

另一个危险信号是,鱿鱼币的官方Telegram频道原本旨在接受用户的反馈,却突然禁止了来自外部的评论;其Twitter官方帐户也关闭了用户的评论通道。

鱿鱼币创始人在LinkedIn上甚至没有个人资料等。

这种简单粗暴的操作在币圈有个专门的名字叫“拉地毯”(rug pull),指加密货币开发商突然撤出支持、毫无征兆地放弃一个项目,迅速卷走投资者的资金,此次“鱿鱼币”就是一个加密货币领域典型的“拉地毯”骗局。

03

投资者渴望快速致富,媒体“推波助澜”?

投资者为何如此热衷?开发者蹭热度推出鱿鱼币,使用《鱿鱼游戏》中的图像,声称这款加密货币可以用来玩与网剧同名的游戏,但并未得到该剧发行方美国奈飞公司许可。

就在今年早些时候,类似的事件也发生在之前火爆的《曼达罗人》 ( Mandalorian ) 身上。几乎是同样的手法,先炮制了一种叫做 Mando 的加密货币,再使用迪士尼 + 旗下节目《曼达罗人》 ( Mandalorian ) 中的角色图片,当然,这种做法没有得到迪士尼的许可。

据报道,一位化名“伯纳德”(Bernard)的投资者表示,当他听说有一枚以奈飞热门网剧《鱿鱼游戏》命名的代币时,快速浏览了谷歌,看看这枚硬币是否合法。

在看到关于这款代币的头条新闻(其中很多地方都警告了有关该项目的一些危险信号,但他没有读完),伯纳德决定将自己一生的2.8万美元积蓄投资于鱿鱼币。

然而,他不是唯一这么想的,“害怕踏空”(FOMO)是加密货币交易者的一种普遍情绪,他们匆忙投资于早期的替代币,渴望快速致富。

鱿鱼币的持有者还说,他们是被关注鱿鱼币的新闻媒体吸引过来的,这种额外的营销让他们觉得这个项目是真实的。但对于那些把钱押在炒鱿鱼币上的人来说,一眨眼的功夫,他们的渴望全没了。

从经济学的角度看,鱿鱼币利用了《鱿鱼游戏》影视剧在全球的热度和虚拟货币市场的炒作,取得了“叙事”上的成功,在传播获得了深远的影响力,相较于其他诈骗项目吸引了更多的投资者入场,最后导致被收割。

不少网民热议今次事件,形容与《鱿鱼游戏》的剧情相近,“太真实了,只有一人能存活”,也有网民形容“这个币本身就是一场鱿鱼游戏”。然而,不论是因为向往参与鱿鱼游戏,还是因为单纯想赚一波钱,投资者都需要谨慎。

04

马斯克同名加密货币一月飙升4000%

无独有偶,10月30日,以特斯拉CEO马斯克名字命名的加密货币“狗狗埃隆火星币”(Dogelon Mars,代码ELON)达到0.00000259美元的纪录高位,10月初的价格为0.00000005美元,一个月内上涨超过4000%,市值从2600万美元增至14亿美元,跻身全球前100大加密货币之列。

这款所谓的米姆币名字中包含了与马斯克相关的三个元素:狗狗币、埃隆、火星。其创始人表示,这是一个会不断发展的项目。Dogelon是一种基于以太坊区块链的ERC20加密货币。

马斯克与狗狗币的关联还得从狗狗币的诞生说起,时间回到2013年,彼时比特币市值极速上涨,每枚价格从以前的一文不值涨到了几十美元。

而在同一年,IBM前软件工程师比利·马库斯(Billy Markus)用另一加密货币莱特币的代码,打造出了“山寨感十足的”狗狗币。

为了把Doge的流量蹭到十足,马库斯还买下了dogecoin.com的域名,以对标比特币bitcoin.com的官网;而为了嘲讽比特币,他甚至将自己的推特名称改成Shibetoshi Nakaoto,用来讽刺比特币的创始人中本聪(Satoshi Nakamoto)。

一切准备就绪之后,狗狗币正式上线。

最初,马库斯对狗狗币的愿景,旨在让它成为比特币“更快、更‘有趣’的替代品”,因此并没有设定总发行量——这和比特币发行时设定的2100万枚的总额完全不同。

但在社交论坛Reddit的助力之下,还在Doge中没有缓过来的网友如同发现了新大陆一般,流量呈指数爆炸般增长——半个月之后,狗狗币便成为了当时世界上第七大虚拟货币。

自从今年1月马斯克开始为狗狗币“带货”并且带火了之后,让一些加密货币投资者感到担忧。

城堡岛风险投资公司(Castle Island Ventures)联合创始人尼克·卡特(Nic Carter)称其为“投机工具”,警告散户投资者“狗狗币将会赔钱”。

“人们正在购买加密货币,不是因为他们认为它有任何有意义的价值,而是因为他们希望其他人会涌入,推高价格,然后他们可以卖出,迅速赚一笔钱。”投资分析师大卫·金伯利(David Kimberley)在接受美国消费者新闻与商业频道专访时表示。

但狗狗币的创始人马库斯并没有从它的飞速增长中受益。据外媒报道,马库斯在2015年失业时卖掉了他所有的狗狗币,用赚得的钱买了一辆本田思域。四年后,他删光了所有的推文和YouTube视频,从此从互联网上消失。

05

虚拟货币炒作存风险

虚拟货币,顾名思义就是指非真实的货币。今年5月以来,国内对于虚拟货币的监管政策持续收紧,对于虚拟货币交易的打击力度也在不断加大。

9月24日,央行、银保监会、网信办、外汇局、最高人民法院和最高人民检察院等十部委发布的《关于进一步防范和处置虚拟货币交易炒作风险的通知》明确,具有非货币当局发行、使用加密技术、分布式账户或类似技术、以数字化形式存在等特点的虚拟货币,如比特币、以太币等所谓“稳定币”,均不具有与法定货币等同的法律地位,不能作为货币在市场上流通。

业内人士分析,炒作虚拟货币存在诸多风险,虚拟货币容易受到“马斯克式”的炒作,投资者在短时间内被“割韭菜”,从而蒙受巨大经济和财产损失等。

招联金融首席研究员董希淼强调,公众应充分认识比特币等虚拟货币的本质和风险,经受住诱惑,保护好钱包,不参与任何形式的交易、炒作活动。

来源:《商学院》杂志综合自每日经济新闻、中国证券报、华尔街见闻、中国基金报、深圳商报(李琰)、新浪财经微博

加载中...