新浪财经

高位股大面积退潮!国芳集团等多股跌停,此前密集发布风险公告

21世纪经济报道

关注

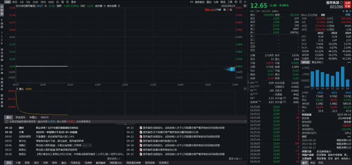
4月23日,A股市场迎来高位股集体退潮的大调整。截至午盘,国芳集团(601086.SH)、安记食品(603696.SH)、红宝丽(002165.SZ)等前期热门个股均封死跌停板,中毅达(600610.SH)更是连续两日跌停。

作为本轮消费复苏行情的领涨龙头,国芳集团的走势堪称典型。国芳集团自4月3日启动以来,曾创下13天12板的惊人纪录,股价累计涨幅达196%。但高光在4月23日戛然而止,当日国芳集团以12.65元跌停价开盘,封单逾35万手。

值得注意的是,国芳集团最新市盈率达145倍,远超行业平均57倍的估值水平,但公司业绩却难言乐观。财报显示,2024年,公司实现营业收入7.57亿元,同比下降21.92%;归属于上市公司股东的净利润5800.83万元,同比下降63.23%。

事实上,国芳集团也一再提醒投资者注意交易风险。自4月份以来,国芳集团密集发布5份风险提示公告。在4月22日晚间的最新公告中,公司明确指出,当前股价严重偏离公司基本面,亦严重背离同期上证指数整体趋势。公司股票存在非理性炒作风险,交易风险极大,存在短期大幅下跌风险。

公告还重申,经自查,公司目前生产经营情况及内部经营秩序一切正常,公司主营业务、生产经营情况以及经营环境与前期披露的信息相比未发生重大变化。

除国芳集团外,同样在今早封死跌停板的安记食品、红宝丽等个股,也曾多次发布股价异常波动公告。

安记食品在4月22日的公告中表示,尽管2024年净利润同比增长23%,但公司生产经营情况未发生重大变化。而截至2025年4月22日,公司静态市盈率92.22倍,高于同行业同期水平。市净率6.11,换手率为25.22%,最近交易的换手率高于前期水平,提醒广大投资者注意二级市场交易风险,理性投资。

红宝丽在4月22日的公告也表示,公司经营情况及内外部经营环境没有发生重大变化,并着重澄清,公司环氧丙烷项目正在进行技术改造,还未生产,目前环氧丙烷未形成销售收入,对公司业绩没有影响。

(声明:文章内容仅供参考,不构成投资建议。投资者据此操作,风险自担。)

加载中...