DM城投地图系列――安徽篇
搞债的雷猴
原标题:DM城投地图系列――安徽篇 来源:搞债的雷猴

DM城投评分
本评分来自DM团队。通过对平台所属区市的经济、财政情况,平台本身的经营状况以及债务结构进行梳理,建立的省维度评分模型。
参考数据:GDP、GDP增速、人均GDP全国占比、财政收入、税收收入占比、财政自给率、行政级别、政府补助收入、政府注资情况、短期债务比、对外担保情况、受限资产占比、一年内存量债券占比、中债隐含评级。
总体概览
安徽省,简称“皖”,省会合肥。位于我国中部地区,长三角腹地,先天的区位优势有利于承接发达地区经济辐射和产业转移,是全国经济发展的战略要冲和国内几大经济板块的对接地带。
省内矿产资源种类繁多,储量丰富,已探明工业储量的矿产有67 种,拥有全国最大的精炼铜生产商之一铜陵有色,其它大型采矿和冶金企业还包括马钢集团和淮南矿业等。安徽省主导产业以能源、钢铁、水泥、有色、汽车、化工等为主,高新技术产业发展较快,代表性龙头企业包括奇瑞汽车、江淮汽车、海螺水泥、铜陵有色等,安徽省旅游资源也较为丰富。
截至2019年8月,安徽省下辖16个省辖市,8个县级市,53个县,44个市辖区。
据2018年报的统计,安徽省GDP为30006.82亿元,政府性债务6704.65亿元。
城投平台区域分布分析
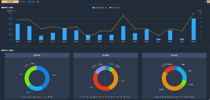
2018年,安徽省城投债余额3038.08亿元,城投平台数99家。
从城投债余额来看,在剔除省级城投后,马鞍山市城投债余额省内领先,为400.3亿元。其次是芜湖市、滁州市、合肥市和亳州市,分别为300.8亿元、257.2亿元、256.9亿元、221.37亿元。蚌埠市、宣城市、淮南市、安庆市、阜阳市在100―200亿之间,分别为197.2亿元,179.7亿元,176.5亿元,134.3亿元,126.2亿元。排名靠后的两名是池州市和黄山市,分别是27.5亿元和25.7亿元。
从城投平台家数来看,城投平台数量最多的是马鞍山市,为12家。其次是合肥市,为11家。城市融资平台不少于5家的城市排名为芜湖市,滁州市,宣城市、安庆市、淮南市、亳州市、蚌埠市、阜阳市、宿州市,分别为9家,9家,6家,6家,5家,5家,5家,5家。其余市州的城投平台数都徘徊在2-4家;淮北市目前仅1家城投平台。
从评级分布来看,安徽省共有4家城投平台为AAA级,其中合肥市主体评级AAA的有1家。安徽省内,省级平台6家,强地级市平台7家,国家级开发区平台14家,百强县平台4家。
据统计,安徽省中合肥市经济体量在省内领跑全场,但从城投平台数和城投债余额来看,低于马鞍山市。合肥市的城投债余额为256.9亿元,占总省的8.45%,城投数平台数11家,地方性债务余额为836.65亿元,占总省的12.47%。
图片来源:DM PC客户端
在区域经济、财政及债务的板块中,按照城投债余额的大小,安徽省各个辖区排名情况如下。

图片来源:DM PC客户端
我们通过分析安徽省的地方经济、财政实力、偿债能力、体制环境、外部支持和管理等几个层面来综合衡量安徽的整体实力。
图片来源:DM PC客户端
区域经济
安徽省的经济财政在全国处于中游水平。据2018年报的统计,安徽省GDP为30006.82亿元,排名全国第13位。 GDP增速为8.02%,近年来经济增长较快,人均GDP为47712元。
从GDP总量上看,合肥市稳居全省第一,GDP为7822.91亿元,占全省的26.07%;第2梯队是芜湖市,GDP分别为3278.53亿元;而淮北市、池州市、黄山市位列省内最后三名。第3梯队GDP在1000-2000亿区间,包括马鞍山、安庆、滁州、阜阳、蚌埠、宿州、宣城、六安、亳州、铜陵、淮南11个地级市;第4梯队GDP在1000亿以下,包括淮北、池州、黄山,经济体量相对较小。
从人均GDP上看,安徽省全省平均为4.8万元,仅为全国水平的74%。其中合肥市、芜湖市、铜陵市排名前三,分别为97470元、88085元、75524元;而有10个地级市人均GDP不足5万元,最少的阜阳、亳州和六安市在3万元以下。
从GDP增速上看,亳州市排名第一,为10.1%;阜阳市排名第二,为9.5%;滁州市排名第三,为9.1%。其他增速在8%以上的城市排名依次为蚌埠市、宿州市、合肥市、芜湖市、宣城市、马鞍山市;淮南市、铜陵市、淮北市的排名垫后,分别为4.3%、3.9%、3.6%。总体来看,安徽省的GDP增速超越全国平均水平。
安徽省各市州经济财政发展较不均衡,省会合肥市遥遥领先,省内唯一一个GDP突破5000亿的地级市,整体呈现“中部强,南北弱”的格局。
从经济结构看,第一、二、三产业占比分别为8.8%、46.1%和45.1%。产业结构上看,工业经济发展较快,已形成材料、汽车及零部件制造、化工及专用装备制造等传统优势产业。
区域财政方面
2018年安徽省一般公共预算收入为3048.7亿元,排全国第11位。一般公共预算支出6572.1亿元,税收收入为2180.65亿元,税收收入占比71.53%,政府基金收入2426.71亿元。
按照一般公共预算收入金额,可以将安徽省下辖各市划分为5个梯队:
第一梯队(一般公共预算收入> 500亿元):合肥;
第二梯队(300亿元<一般公共预算收入<400亿元):芜湖;
第三梯队(150亿元<一般公共预算收入<200亿元):马鞍山、滁州、阜阳、蚌埠和宣城;
第四梯队(100亿元<一般公共预算收入<150亿元):安庆、宿州、六安和淮南市;
第五梯队(一般公共预算收入<100亿元):铜陵、淮北、池州和黄山,财政实力相对较弱;
从税收收入来看,合肥市以564.62亿元的绝对优势领先,占全省的25.89%。
区域债务方面
2018年末安徽省地方政府债务余额6704.65亿,政府债务率较低。财政自给率46.39%,负债率达到22.34%。
从地方政府债务余额上看,2018年,合肥市的政府债务余额最高,为836.66亿元,占全省的12.47%;其次超过400亿元的有阜阳、芜湖、滁州、亳州、六安市,分别为722.7亿元、615.59亿元、463.1亿元、441.26亿元、435.37亿元。排名最后的三市是黄山市、马鞍山市和淮北市,分比为187.56亿元、153.09亿元和88.35亿元。
从财政自给率上看,合肥稳居第一名,财政自给率为70.9%;其次是芜湖和马鞍山市,分别为69.59%和66.72%。排名靠后的城市是亳州、阜阳、安庆、六安、宿州,财政自给率均在35%以下,分别为31.7%,29.66%、28.13%,造血能力偏弱,对上级转移支付等依赖性较高。
从负债率上看,2018年安徽省负债率整体为22.34%,在全国排名第17位,负债率并不高。但阜阳市、亳州市、池州市的负债率较高,分别为41.07%、34.55%、33.91%;合肥、淮北、马鞍山三个城市的负债率较低,分别为10.69%、8.97%、7.98%。
以上综合区域经济、财政及债务情况来看,合肥市、芜湖市和阜阳市资质相对较好,滁州市、宣城市、马鞍山市、蚌埠市、六安市、安庆市和淮南市处于中游水平,黄山市、铜陵市、亳州市、淮北州、宿州市和池州市资质相对较弱。
DM城市利差分析
我们以:安徽合肥市、江西南昌市、湖南长沙市的城市利差走势为例作以下对比图1。
图片1来源:DM PC客户端
从波动趋势上看,合肥、南昌、长沙市的城市利差的波动走向基本一致,曲线走向均比较平稳,波动幅度不大。
从具体数值上看,长沙的数值在120-150BP间波动,合肥的数值在90-123BP间波动,南昌的数值在65-90BP间波动,从高至低依次为长沙市、合肥市和南昌市。
由此可见,市场目前对于江西南昌的认可度最高,其次是安徽合肥,最后是湖南长沙。
同样,我们还可以在安徽省内,根据城投平台家数的数值,选取排名前三的市来看分析城市利差,作以下对比图2。
图片2来源:DM PC客户端
从波动趋势上来看,合肥、芜湖、马鞍山的城市利差波动走势平缓向下,波动明显;
从具体数值上来看,各个城市的差距较大,从上至下分为是马鞍山、芜湖和合肥市,自19年8月下旬起,芜湖和合肥的数值基本重合。
马鞍山的城市利差尤其高,波动范围在107-147BP;芜湖的波动范围在90-130BP;青岛的波动范围在90-120BP之间。
市场对于安徽省内城投平台认可度,合肥>芜湖>马鞍山。
区域城投债项指标分析
区域城投的数据分析需要各项指标来佐证。我们从城投债余额、平台数的地区分布、债项评级分布、剩余期限分布、城投债瓶中分布、城投平台的明细来细化展示地区的城投债面貌。
图片来源:DM PC客户端
城投债余额和融资平台数方面
马鞍山、芜湖、合肥的数据在全省都比较突出。
马鞍山市的数据最为领先,城投债券余额为400.3亿元,融资平台数12个;第二名是芜湖,城投债券余额为300.8亿元,融资平台数9个;第三名是合肥市,城投债券余额为256.9亿元,融资平台数11个;而排名靠后的两家市州:池州市、黄山市,城投债余额均不过30亿,融资平台数在2-4个。
债券分布方面
从债项评级来看,以AAA类债项居多,为158项,占总债项评级的42.59%;AA级次之,为130只,占总债项评级的35.04%;第三是AA+级,为76项,占总债项评级的20.48%。 从剩余期限来看,数量排名前三的剩余期限为: 3-5Y、1-3Y、5-7Y,数量依次为184、159、74只,占总数分别为:33.12%、38.33%、15.42%。 从债券品种来看,数量排名前三的债券品种:企业债、中票、PPN,数量依次为238、116、79只,占总数分别为:47.51%、23.15%、15.77%。
DM城投评分体系
DM联合行业的资深专家从内评角度搭建DM城投评分体系。通过对平台所属区市的经济、财政情况,平台本身的经营状况以及债务结构进行梳理,建立的省维度评分模型。
DM目前城投评级体系框架如下图。
安徽省共有城投平台99家,DM评分覆盖79家。按照此打分模型,排名前10和后10平台的如下图所示。

图片来源:DM PC客户端
典型城投案例分析
安徽天长城投做连带担保,3亿项目出现违约
2018年6月1日,中江信托旗下的“中江金海马6号”出现违约。 该只信托产品的融资方安徽蓝德集团股份有限公司(下称“蓝德集团”),是一家有着逾50年历史的工业电气装备企业,也是天长市重点打造的百亿元企业之一。值得关注的是,天长城投为其提供连带担保。 该只信托资金主要用于蓝德集团发放贷款,所得贷款用于蓝德集团的轨道交通项目、补充集团流动资金及归还部分商业银行贷款等。 “中江金海马6号”出现延期兑付早有端倪。在同年4月3日,江信托便披露信息称,“融资人蓝德集团因受到外部环境影响所致使公司资金紧张,存在还款困难。”不料,2个月后成为事实。 据《关于金海马6号信托项目临时信息披露》显示,2018年5月29日,借款人及担保人向中江信托提出申请2018年6月1日到期的信托本金17215万元及6月7日信托本金2785万元延期三个月。因为蓝德集团仅偿还了该只信托计划的部分利息,但未能归还到期本金,所以构成了违约。 媒体人士发现该产品投资人不乏一些长年做信托的投资者。一位长达10年的信托产品投资者表示,“该项目购买之初因为看到有当地城投做担保,而且抵押资产质量也非常高,当时觉得是一个比较完美的项目。” 此项目担保方天长城投,是经天长市委、市政府批准专门从事城市建设资金筹集、使用、管理、偿还,项目建设运营管理,城市建设资产经营和其他国有资产授权经营的国有企业。 历经数次变更,截至2012年12月31日,天长城投股权结构为,天长市住房和城乡建设局占注册资本比例为53%,天长市土地储备中心占注册资本比例为47%。2015年12月28日增加注册资本4.5亿元。增资后,天长市住房和城乡建设局占比为37.1%,天长市土地储备中心占比为62.90%。 根据中江金海马6号的尽调报告,天长城投自2013年至2015年企业的规模不断增大。截至2015年,公司总资产119.5亿,负债32.8亿,负债率不到28%。 记者拨打年报中披露的天长城投联系电话,对方表示:“公司不太清楚这个(担保)事情,希望联系下天长市政府相关部门。” 中江金海马6号的抵押物为天长市假日大酒店有限公司旗下位于安徽省天长市假日大酒店和天长市天丰房地产开发有限责任公司旗下位于安徽省天长市天丰广场,。天丰广场经江西新源洪城房地产土地评估有限公司约6.7亿元。
注1:DM城市利差分析,选取城市内(地级市与直辖市)城投债单券利差中位数(剔除了ABS、可转债、私募债、浮动利率类型及剩余期限30天之内的债券),可以同时对比全国范围内三城利差走势。注2:财政自给率=地方政府一般预算内收入*100%/地方政府一般预算内支出;注3:行政级别:一般区县、百强县、省级开发区、百强区、国家级开发区、地级市、强地级市、省级,按档位划分;注4:政府补助稳定性:按政府补助的三年标准差来表示;注5:政府扶持力度:用三年累计实收资本、资本公积变动来表示政府注资,当前取值为14-17年报差值;注6:地方政府债务余额=一般债务余额+专项债务余额;注7:负债率=地方政府债务余额*100%/地方国内生产总值